
微信主号[幽灵]无法回复,请使用QQ 联系
臻选EA再创辉煌 XAUUSD 实盘6小时翻倍 高频高交易量317单67.72手
现寻熟悉Freqtrade或Hummingbot的朋友共同进行跨市场开发
合作开发方向
复刻臻选EA交易策略,征战币圈市场,获取更高的流动性及更低的交易成本
合作伙伴能力要求
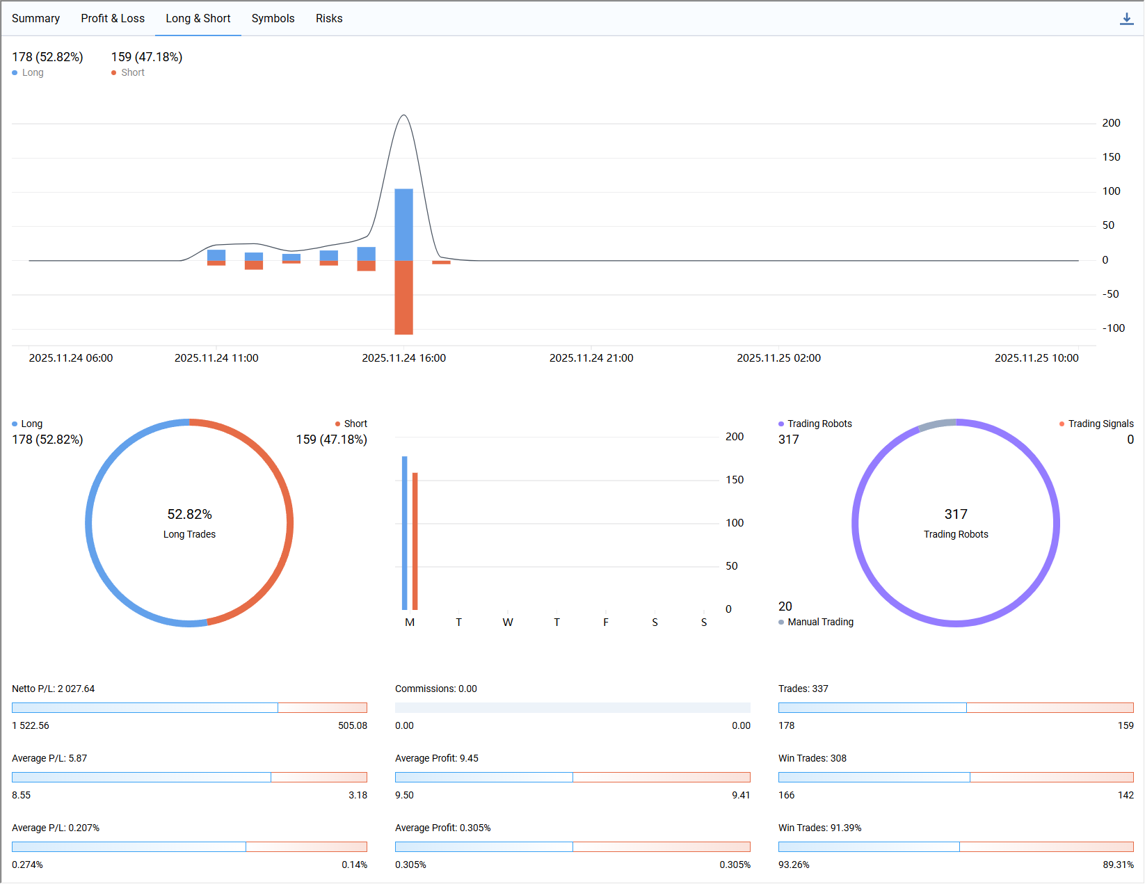
我这边臻选评级的策略不多,每一个都是我在市场十六年的积累,来之不易,所以在合作伙伴的能力未经验证之前,我也不能直接把源码给拿出来,有兴趣参与的朋友需要开发一个可以对接Freqtrade或Hummingbot的交易面板来证明一下自身实力,交易面板的具体要求如下:

上方截图中的面板是我在MT5版甄选EA中编排的在实盘交易中使用的辅助控制面板,该面板在实盘和回测中都能正常使用,参与开发的朋友应该是都能看明白各个按键和输入框的作用.
有兴趣参与的朋友只需要复刻这个交易面板的功能,对接Freqtrade或Hummingbot上的策略脚本,实现对策略脚本的辅助手动控制 ,要求可以在模拟盘及回测中面板中的所有按钮和输入框均可正常使用
本次合作愉快的前提下,可转长期合作,我会持续高品质实盘策略
这款EA源码在我手里实现过 200$账户 单日获利67% 单量300+的收益[下方链接查看详情]
[EA精品源码-AI时代]暴利 XAUUSD专用 高频交易 200$账户 单日获利67% 单量300+ 适合小资金操作
前些天又实现了实盘72小时 盈利170.9%的收益[下方链接查看详情]
[臻选EA源码]臻选评级 EA源码置换 XAUUSD专用 高频交易 实盘72小时 盈利170.9% 提供观摩账号
昨天的战绩夸张了些实盘六小时翻倍

各位朋友应该都见过或者用过很多EA,但是翻倍速度能赶上这款EA,应该很少有朋友见过,历次战绩足以证明这一款极具开发潜力的交易策略.

这款EA的框架是高频剥头皮策略,这种策略本质非常适合在币圈征战,因为币圈提供了更高的流动性和更低的交易成本,能在最大程度上发挥这套交易策略盈利能力.
有兴趣参与合作开发的朋友,请通过私信与我联系,联系方式查看文章开头或者阅读原文